QAssist Logo

The unified command center for Radiology Display QA.

Healthcare organizations often lack a unified, real-time view of diagnostic monitor performance across vendors. QAssist centralizes fleet insights, proactively flags compliance issues, and enables data-driven display management.

QAssist brings every monitor, vendor, and test result into a single platform in real time.

It is a vendor-agnostic diagnostic display fleet management; a single pane of glass that aggregates metrics from multiple display manufacturers to streamline observation and reporting for operations, physicists, and auditors.

Sign In

How QAssist Works

1. Gather Data

Automatically collect test results and monitor metadata from all supported vendors.

2. Normalize Reports

Vendor-specific formats are transformed into a unified model for consistent comparison.

3. Visualize Insights

Explore intuitive graphs, tables, and compliance timelines across displays and sites.

4. Take Action

Email reports, receive alerts, and schedule follow-up tests directly in QAssist.

Why QAssist?

Unified QA Dashboard

All vendors, all monitors, all sites — finally visible in one place.

Real-Time Compliance

Instantly identify failing displays, overdue tests, and upcoming requirements.

Faster QA Workflows

Eliminate spreadsheets and manual emails — automate your QA pipeline.

Enterprise-Ready

Built for healthcare networks with secure data handling and scalable architecture.

Product Features

Single Pane of Glass
Single Pane of Glass
Highly Filterable
Highly Filterable
Task Scheduling
Task Scheduling
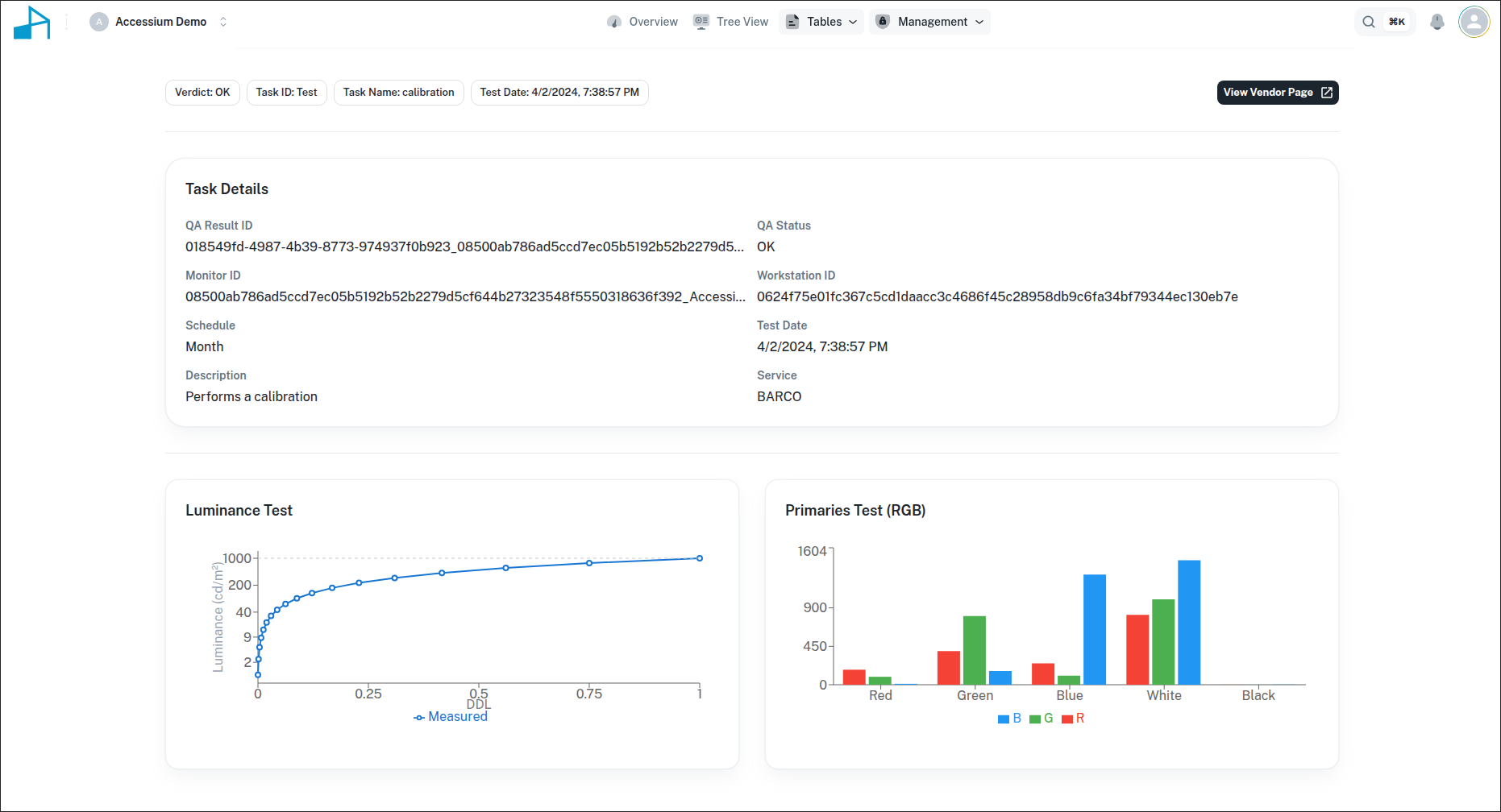
Insightful Graphs
Insightful Graphs
Tree Navigation
Tree Navigation
© 2025 Accessium Group Initiative — All Rights Reserved.